1、芬尼空气能循环泵温度设置多少度芬尼空气能循环泵温度设置60度 。循环泵的启动温度调至60度为宜 , 而停温应调至在45度 , 开启和暂停温度差在15度即可 。

文章插图
文章插图
2、家用锅炉暖气循环泵温度表调到多少度最合适?若室内采暖是地暖 , 建议出水温度调整为40℃至45℃ 。
若是暖气片采暖 建议出水温度调整为75℃ 。
这个是因为地暖是靠地面辐射采暖,温度不能高于六十度,一般维持室内舒适度,供水温度控制在45℃以内即可满足 。
暖气片是对流占主导,少部分是辐射,这种需要较高的水温,才能使暖气片周围空气循环起来 , 室内温度上升也较快 。

文章插图
文章插图
3、暖气循环泵温度设置多少度?40度左右暖气循环泵的温度一般设置在40度左右,此时室温在10-20度左右 。暖气循环泵通过温度传感器自动采集和监测环境温度 , 当环境温度高于设定值时,控制电路启动,可设置控制回差 。

文章插图
文章插图
4、暖气循环泵温控在多少度合适?【循环泵温度设置多少度,芬尼空气能循环泵温度设置多少度】温控设置在二十四五度就可以了,循环泵是低于定值的温度就开始运转,达到设置温度就自动停止 。
暖气循环泵一般是安装在暖气的出水口上面 。因为这样的话,暖气使用的效果才会比较均匀一点,制热的效果会比较稳定一点 。在暖气片安装时,其管道要有一定的坡度,暖气片与锅炉之间 , 要有一定的高差,通常情况下,其间距为0.5米以上 。
先检查循环泵、暖气系统管道是否存在杂物,如果存在要先将杂质清理干净 。循环泵安装时,其泵内水流的方向要和回水方向一致 。循环泵和暖气管道可采用活接头进行连接 。
扩展资料:
循环泵介绍如下:
循环泵的插头需使用带地线的插头 。安装好暖气循环泵之后需试运行几分钟,不过空转时间不可超过5分钟 。如果是集中供暖的家庭遇到暖气不热的问题,是不能通过安装循环泵的方式来增加暖气系统水循环 。
提高室内散热情况 。因为集中供暖业主家庭如果按照循环泵会影响到小区采暖系统供回水循环,造成邻居采暖不热的问题 。在供暖期间如果遇到暖气不热的情况 , 大家要先分析供暖不热的原因 。
参考资料来源:新华网-暖气来了!供暖初期这些小常识请收好!

文章插图
文章插图
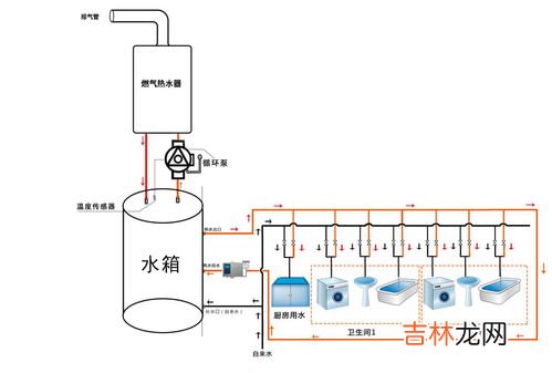
5、暖气循环泵温度设置多少度家中暖气水泵的出水温度的调整要根据家中人活动空间的面积来调 。
1、当家人的活动空间在60平方米时(活动空间的温度保证在18度至20度之间),燃气壁挂炉上的热水出水温度调整到65度就可以了;
2、当家人的活动空间在80平方米时(活动空间的温度保证在18度至20度之间),燃气壁挂炉上的热水出水温度调整到70度就可以了;
3、当家人的活动空间在110平方米时(活动空间的温度保证在18度至20度之间),燃气壁挂炉上的热水出水温度调整到75度就可以了;
4、当家人的活动空间在150平方米时(活动空间的温度保证在18度至20度之间),燃气壁挂炉上的热水出水温度调整到80度就可以了 。
扩展资料
使用注意事项
1.安装前应检查循环泵进出水口是否有异物堵塞;
2.装入系统前应将系统管道内的杂物冲洗干净,以免循环泵运转时杂物缠绕叶轮造成堵转;
3.安装时应用力轻柔,请勿大力,以免损坏泵体;
4.循环泵的进、出口都要设有由任(活接头),以便装拆 。
5.安全接线,连线要采用带地线的三股线的插头 , 地线端与电机外壳联接,以保证安全 。
6.产品噪声低,检查是否转动时,需用螺丝刀顶住耳朵细听 。
7.恩普EP-XB500型泵内潜水转动部分利用水润滑,因此,请勿长时间无水运行 。
参考资料:百度百科 循环泵
经验总结扩展阅读
- 安徽耐磨印染泵品牌排行榜,中国桶泵十大品牌排行榜?
- 冬天暖风开内循环还是外循环,冬天开暖气内循环还是外循环
- 发酵箱的温度和湿度调多少好,发酵箱的温度和湿度调多少好?
- 做米酒温度40度可以吗,做糯米甜酒,放在温室里发酵的正常温度是多少度?
- 火焰山为什么温度这么高,火焰山景区地表最高77度,如此高温天气形成的原因是什么?
- 鹅孵化温度和湿度,孵化鸡鸭鹅的湿度和温度
- 资本循环的三种职能形式是什么,产业资本循环中有哪三种职能形式?
- 氮泵对身体的危害,精神氮泵是什么意思
- 水源热泵有哪些特点 水源热泵优缺点介绍【详解】
- 长春夏天温度一般多少,长春和哈尔滨夏天哪里热
